Đến lúc cần nhìn nhận việc sử dụng công cụ quản lý tài sản là một bước tiến giúp doanh nghiệp không chỉ quản lý chính xác, hiệu quả, minh bạch và chuyên nghiệp hơn mà còn giúp tăng năng lực cạnh tranh
Tại nhiều doanh nghiệp hiện nay, việc quản lý tài sản vẫn đang được thực hiện thủ công trên Excel và dựa nhiều vào kinh nghiệm cá nhân. Việc này vẫn được nhiều người lầm tưởng là hiệu quả. Tuy nhiên, khi doanh nghiệp mở rộng quy mô, danh mục tài sản gia tăng, sẽ có nhiều vấn đề xuất hiện.
Việc dễ thấy nhất là sự thiếu kết nối do mỗi bộ phận quản lý một bảng Excel riêng, thiếu đồng bộ, dẫn đến thông tin chồng chéo, khó đối chiếu. Rủi ro hơn, Excel không lưu lịch sử thao tác, không phân quyền người dùng, nên có thể dẫn đến nguy cơ gian lận nội bộ. Hoặc đơn giản chỉ là việc sai sót dữ liệu do lỗi cá nhân gõ nhầm, sao chép nhầm hay sai công thức dẫn tới thất thoát tài sản.

Theo các chuyên gia, việc sử dụng Excel trong quản trị tài sản dễ dẫn đến sai lệch, thất thoát do thiếu liên kết dữ liệu. Các vấn đề này đã được nhận diện trong nhiều doanh nghiệp bất động sản tại Việt Nam và trên thế giới.
Đối với những tài sản cho giá trị sử dụng lâu dài, việc kiểm soát để bảo dưỡng, bảo trì là vô cùng quan trọng để giúp tối ưu giá trị sử dụng, giảm lãng phí. Trong trường hợp, tài sản bị hư hỏng, mất mát, nếu đơn vị vận hành chỉ báo cáo sự cố qua các kênh chat như Zalo, email có thể khiến thời gian khắc phục bị chậm trễ. Việc này có thể ảnh hưởng đến trải nghiệm của khách hàng.
Trên thực tế, đã có nhiều trường hợp vòng đời thiết bị tài sản không được kiểm soát vì thiếu công cụ phân tích dữ liệu, dẫn đến không chủ động trong việc bảo trì dự phòng, gây phát sinh chi phí bất ngờ. Đơn cử, một doanh nghiệp từ khi sử dụng phần mềm quản lý tài sản, ước tính, 54.000 công việc phát sinh và 11.000 công việc định kỳ được thực hiện với tỷ lệ SLA đạt 95%.
Theo ông Đinh Việt Thắng - Giám đốc phòng nghiệp vụ Bất động sản – Công ty CP TNTech, doanh nghiệp cần nghĩ đến việc chuyển sang quản lý tài sản bằng phần mềm chuyên dụng khi có các dấu hiệu sau: doanh nghiệp đang sở hữu trên 100 tài sản hoặc tài sản phân bổ ở nhiều địa điểm, việc quản lý bằng Excel bắt đầu trở nên quá tải; tình trạng tài sản bị thất thoát, khó theo dõi lịch sử sửa chữa ngày càng thường xuyên mà không có người phụ trách rõ ràng. Đặc biệt, với các doanh nghiệp chuẩn bị mở thêm chi nhánh, mở rộng địa bàn hoặc tiến tới chuẩn hóa theo ISO hoặc chuyển đổi số, việc chuyển sang sử dụng phần mềm quản lý tài sản là vô cùng cần thiết.
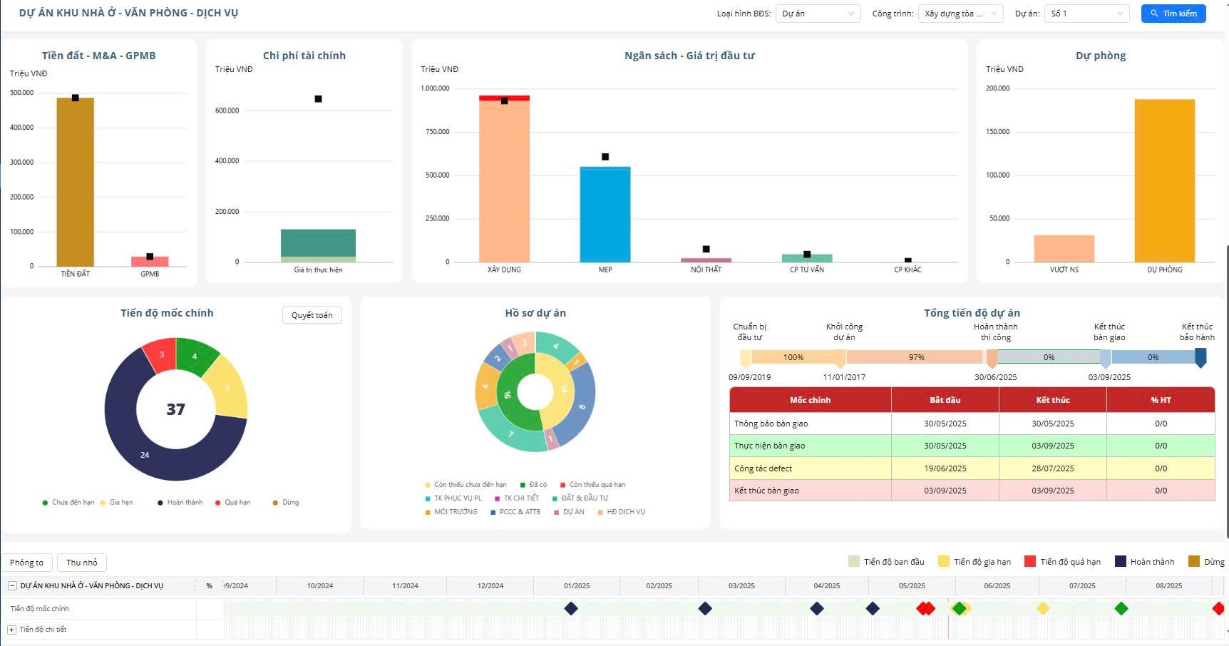
.png)
Trên thị trường phần mềm ngày càng có nhiều giải pháp quản lý tài sản ra đời, song T.FM là giải pháp được Hiệp hội Phần mềm Việt Nam (VINASA) cấp chứng nhận 5 sao nhờ khả năng quản lý tài sản toàn diện với tính năng tự động hóa cao và giao diện thân thiện. Giải pháp này giúp quản lý trọn vòng đời tài sản từ A đến Z, từ khi lên kế hoạch mua sắm, vận hành tài sản là bảo trì sửa chữa và các quy trình kiểm kê, thanh lý tài sản. Hệ thống còn tích hợp tính năng cảnh báo thông minh về thời hạn bảo hành, bảo hiểm và các mốc quan trọng khác. Ngay cả đối với các dự án bất động sản, T.FM tham gia quản lý từ khi dự án hình thành thủ tục hồ sơ pháp lý đến tiến độ thi công, nghiệm thu, bàn giao và vận hành.
Mọi thao tác trên hệ thống đều được ghi nhận chi tiết: ai thực hiện, thời gian nào, thay đổi nội dung gì. Điều này không chỉ đảm bảo tính minh bạch mà còn hỗ trợ kiểm toán và tuân thủ các quy định pháp lý. Đặc biệt, hệ thống phân quyền linh hoạt cho phép quản lý truy cập theo vai trò, phòng ban và cấp độ bảo mật nên rất phù hợp với mô hình doanh nghiệp đa chi nhánh, đa phòng ban.

Thực tế cho thấy, việc sử dụng phần mềm quản lý tài sản giúp doanh nghiệp “tìm lại” nhiều khoản thu bị bỏ quên. Ví dụ như, tòa nhà của doanh nghiệp tại vị trí trung tâm có màn hình LED cho thuê nhưng chưa được quản lý, tối ưu hay tình trạng không thống kê, kiểm sóat được doanh thu hầm xe, bể bơi… Từ khi sử dụng T-FM, phần mềm báo cáo và cảnh báo hàng ngày giúp doanh nghiệp thống kê được doanh thu theo thời gian thực. Nhờ đó, kế hoạch của doanh nghiệp này là 120 tỷ đồng trong năm 2025 và doanh thu đến thời điểm hiện tại đã đạt 60 tỷ (50% kế hoạch). Thông qua việc báo cáo về tỷ lệ hoàn thành kế hoạch, tỉ lệ lấp đầy các khu vực cho thuê cập nhật liên tục giúp lãnh đạo đưa ra được chiến lược phát triển phù hợp.
Việc chuyển sang sử dụng phần mềm quản lý tài sản chuyên dụng không chỉ giúp cải thiện hiệu quả quản lý mà còn tăng cường khả năng phối hợp giữa các bộ phận, giảm thiểu rủi ro và nâng cao năng lực cạnh tranh của doanh nghiệp.